• J9国际站 J9

    新闻中心

    NEWS CENTER

    新闻中心 产品资讯 污水站智能化无人值守系统方案设计

    污水站智能化无人值守系统方案设计

    发布时间:2022-11-25

    阅读量:0次

    一座城市污水处理厂稳定运行以后,作为日常的管理,巡视检查是最重要的现场管理环节.污水厂的巡视检查从检查的目标可以分为两种类型,一种是工艺巡视,主要对预处理段,生化处理段,深度处理段的各种反应和微生物状态进行巡视;一种是设备巡视,主要对各个阶段的主要设备的运行工况、润滑工况、机械工况、电力和电控系统、自控系统进行日常巡检。

    污水处理由于本身工艺的特殊性,且污水处理的构筑物占地面积大,处理流程长,设备众多易出问题,进水情况时有变化等,这给日常巡检的工程师们带来极大的工作量. 如何提高污水处理站运营管理水平,节约设备运行能耗,降低人力经营成本,成为水务公司亟需解决的问题。
    智慧水务运营平台
    J9国际站 J9智通-智慧水务运营平台(支持开发定制服务)
    为分析决在工厂在污水中间提升处理过程中存在的能耗、成本、安全、设备管理、劳动生产率等方面的问题,J9国际站 J9智通推出了”无人值守”污水站智能化远程管理平台.顺利获得在污水站重点处理单元乃至全流程实施智能控制,根据进水负荷及运行工况自动执行参数调节,优化运行条件,降低物能消耗,同时发挥区域化集中管理的优势,采用统一巡检、集中维修的管理方式.顺利获得设计污水处理站物联网系统,规划系统总体架构和重点功能模块,并结合系统应用从运行监控、报警应急指挥、生产巡检、设备运维、绩效管理等方面,逐步建立“无人值守”的污水站智能化运行管理模式。
     
    1、污水站智能化无人值守系统方案设计项目需求分析
    污水站无人值守
    2.污水站无人值守项目需求分析:开展角度分析
    无人值守开展角度分析
    3.污水站无人值守系统架构设计
    污水站无人值守系统架构设计
    4.无人值守网络架构
    无人值守网络架构
    1个服务中心+N个现场+N个监控终端
    5、污水站无人值守平台系统功能设计
    污水站无人值守
    6.GIS地图
    6.1项目列表:按项目分类、按状态分类、项目检索
    6.2项目分布:项目分布图、项目状态显示
     
    6.3项目总览:分状态统计、故障报警、故障预警、状态恢复、

    7、污水站无人值守远程监控中心
    7.1实时数据:数据分组显示、数据按需显示
    实时数据
    7.2实时曲线:变量选择、实时曲线
     
    8.污水处理设备实时组态(包括工艺画面、参数调整、开关控制、多页面显示)
    实时组态
    9.实时视频:可实现多画面显示、全屏显示;
    10.维保中心
    维保中心
    10.1工单总览:工单分类、工单统计、维修工单、工单列表、工单详情、工单查询、详情\进度、派单\修改\取消、保养工单
    10.2工单列表:工单详情、工单查询、详情\进度、派单\修改\取消
    保养管理
    11.历史数据:包括变量选取、数据查询、数据导出、曲线分析、变量选取、历史曲线
    历史数据
    10.知识库管理:功能包括知识分类、知识检索、知识新建、知识修改、知识删除、知识列表
    知识库管理
    11.污水处理设备远程控制
    远程控制
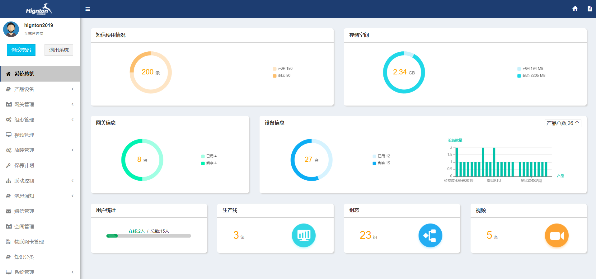
    12.系统管理:功能包括系统总览、产品管理、网关管理、组态管理、视频管理、故障管理、保养计划、联动控制、短信管理、消息通知、空间管理、SIM卡管理、知识库分类、系统管理、人员管理、角色管理、操作日志;
    系统管理
    13.污水站无人值守系统手机APP
    无人值守app
    14.污水站无人值守系统效果分析
    无人值守系统
     
    1.无人值守污水处理系统的先进性:
    系统的设计以实现“现场无人职守,分站少人值班”为目的。设备装置的启、停及联动运转均可由中央控制室远程操纵与调度。

    2.系统的故障诊断
    控制系统有一套完整的自诊断功能,可以在运行中自动地诊断出系统的任何一个部件是否出现故障,并且在监控中心大屏及时、准确地反映出故障状态、故障时间、故障地点、及相关信息。在系统发生故障后,I/O的状态应返回到系统根据工艺要求预设置的状态上。

    3.系统扩展性和兼容性
    为了保证污水处理厂扩建或改造时满足工厂的控制要求,控制系统具有较强扩展能力。控制系统主要用于污水处理厂的生产控制、运行操作、监视管理。不仅有可靠的硬件设备,还有功能强大,运行可靠,界面友好的系统软件、应用软件、编程软件和控制软件。

    因此,污水站智能化无人值守系统方案在污水处理、净水处理等领域具有很大的推广价值。  随着节能减排工作的不断推进,很多城市的供水公司、污水处理厂管理者节能意识不断增强。未来一段时间,具备远程监控的自动化设备在水处理行业进入全面普及阶段。与此同时,在节能减排的时代背景下,既有水处理项目的系统升级、改造工作也陆续启动。很多污水处理厂、供水公司需要更换新的设备和自动化监控系统,更多的地方会实现污水站,水处理设备无人值守。 
    前一篇:顺利获得4G和wifi实现plc远程控制及远程下载 返回列表 下一篇:J9国际站 J9智通环境信息数据监测和采集解决方案

    相关新闻

    2026-02-12

    J9国际站 J9智通 | 2026年春节放假安排

    2025-11-23

    陆续在三年!J9国际站 J9智通荣登“工业互联网500强”

    2025-08-15

    喜讯丨J9国际站 J9智通成功顺利获得“2025湖南省重点软件企业”复核认定

    云平台应用案例

    帮助企业低成本、高效率、专业化建立属于自己的工业互联网平台!

    立即咨询